Overview
In the Fullpath Dashboard there are a number of statuses visible. Below is an explainer for Ad and Objective statuses.
Ad Status
The default view shows "All but expired":
- paused - the Ad’s status is either new or paused
- expired - the Ad’s status is removed
- error - the Ad is running but has an error that exists in a list of predefined errors
- enabled - the Ad is running
- pending - the Ad is running but has not yet been created on the platform
Objective Status
- enabled - There exists an Ad for this Objective with effective status of enabled
- pending - There are no Ads for this Objective with effective status of enabled but there are pending
- paused - There are no Ads for this Objective with effective status of enabled or pending but there are paused
- error - There are no Ads for this Objective with effective status of enabled, pending, or paused but there are those with status of error
- expired - There are no Ads for this Objective with effective status of enabled, pending, paused, error but there are those with status of expired where expired means no valid template or valid ad source.
Error Messaging
If the status of an objective or ad includes an error, further notation will be included to suggest troubleshooting or next actions.
Dashboard Error: “Not one of our best ads”
The error is "Not one of the best Ads" which means that there isn’t enough budget for these PMax Asset Groups to run (we use the term “Ad” internally, although Google calls them Asset Groups).
Background:
In order to ensure reasonable performance for Asset Groups in PMax Campaigns, we require there to be at least $25 available for a single Asset Group. This is done by limiting the amount of Asset Groups we create for PMax campaigns.
For example:
- For a Campaign with a $100 monthly budget, we would only create 4 Asset Groups.
- For a Campaign with a $250 monthly budget, we would only create 10 Asset Groups.
- Note: for a campaign with less than $25 monthly budget, we still create a single Asset Group.
In this case, the ads belonging to the Bundle in question belong to 2 campaigns (the first is a regular campaign and the second is for boosted vehicles):
- Acquire - Performance Max - CPI, DNM, NI (B167713PMAXnew-inventory) → $247.72
- Acquire - Performance Max - CPI, DNM, NI (B167713WhPMAXnew-inventory) → $272.49
The running Ads were not created since there is only so much budget being assigned to these campaigns. Ads from other bundles were created instead.
Steps for TS to identify this issue:
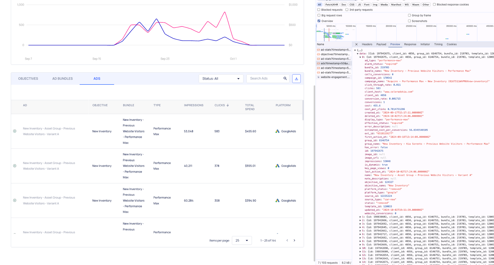
By inspecting the error description in the network tab
When clicking on the Bundle in question we only see 25 expired ads, and these align with the API response in the network tab.
Should we expand the page size to the maximum allowed (100) and step over to the second page (there are also several examples in the first page), we see the Ads with errors both in the dashboard and in the network tab:
Another way to find them is to copy the API request shown here:
We can paste it into the address bar while modifying the page size parameter to something very large (e.g. 10000) (ensuring that the page parameter is either removed or 1) and then search the results for an error description that is not null (I searched with this term "error_description": "):
The second (and probably easier route) is to filter away the expired ads:
This provides us with the Ads with the errors and can be inspected in the network tab for the description.
Other available info
Other than the error description which is indicative of not enough budget we don’t have much other information. We can look at the campaign page in the Engage admin and see that the campaigns for these Ads indeed do not have a high budget (you can determine the correct campaign by. looking in the Ad response in the network in the above screenshots).